Zum Inhalt springen

Features

Das Cockpit zeigt alle wichtigen Kennzahlen auf einen Blick: Hero-Bar mit Erzeugung, Einspeisung und Netzbezug, animierter Energiefluss, Ringdiagramme für Autarkie und Eigenverbrauch, Sparklines für den Monatsverlauf und ein Amortisations-Fortschrittsbalken.

EEDC Cockpit Übersicht

Sechs spezialisierte Tabs für die detaillierte Analyse:

Energie

Monatliche Erzeugung, Verbrauch, Einspeisung und Netzbezug im Zeitverlauf.

PV-Anlage

String-Vergleich, SOLL/IST-Abweichung, spezifischer Ertrag pro kWp, Degradationsanalyse.

Komponenten

Speicher (Zyklen, Effizienz), E-Auto (PV-Anteil, km), Wärmepumpe (COP), Wallbox.

Finanzen

Einnahmen vs. Kosten, Amortisation, ROI, monatliche Rendite.

Dazu: CO2-Bilanz (vermiedene Emissionen) und Investitionsübersicht (alle Komponenten mit Kosten und Lebensdauer).

PV-Anlage Auswertung

Vier Module für den Blick in die Zukunft:

  • Kurzfrist-Wetter — 7-Tage-Vorhersage basierend auf Open-Meteo oder DWD Bright Sky
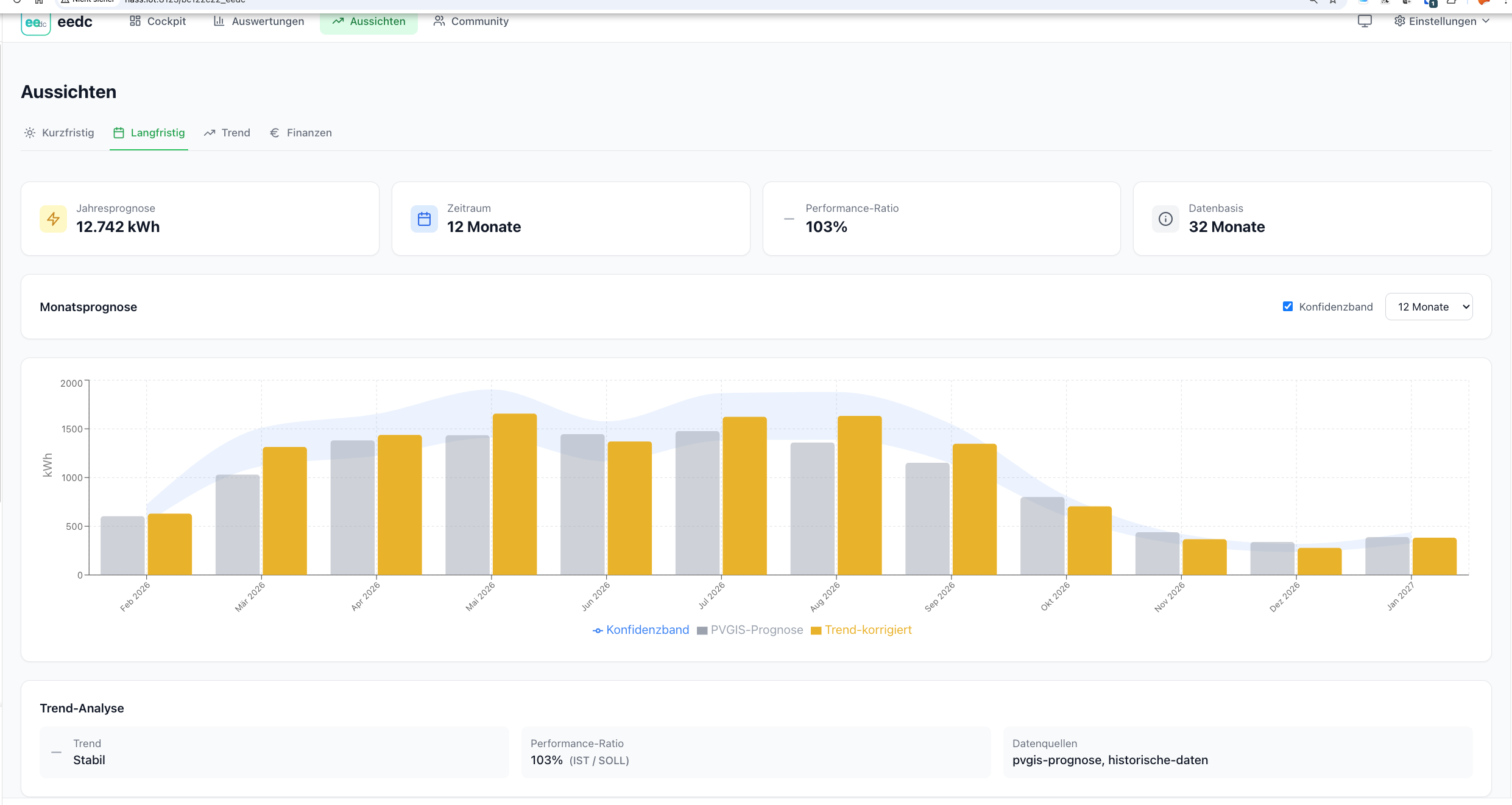
  • Langfrist-PVGIS — Jahresprognose mit EU-Referenzdaten und optionalem Horizontprofil
  • Trend-Analyse — Extrapolation aus historischen Monatsdaten
  • Finanzprognose — Break-Even-Berechnung mit Strompreisentwicklung und Degradation

Langfristprognose

EEDC integriert sich nahtlos in Home Assistant:

  • Sensor-Mapping-Wizard — vorhandene HA-Sensoren per Klick den EEDC-Feldern zuordnen
  • HA-Statistik-Import — historische Monatsdaten aus der HA-Langzeitstatistik importieren
  • MQTT Discovery — EEDC-Kennzahlen als native HA-Sensoren
  • Monatsabschluss-Wizard — geführte Dateneingabe mit Vorschlägen aus HA-Daten

Sensor-Zuordnung

  • Kleinunternehmerregelung (§ 19 UStG) — Umsatzsteuer-Befreiung
  • Sondertarife für Wärmepumpe und Wallbox
  • Dienstwagenberechnung (geldwerter Vorteil)
  • Realisierungsquote als KPI
  • CSV/JSON Import & Export — Daten mitnehmen oder migrieren
  • PDF-Reports — druckfertige Monatsberichte
  • Social-Media-Template — fertige Monatszusammenfassungen für Twitter/X und Facebook
  • Update-Benachrichtigungen — automatische Prüfung auf neue GitHub-Releases
  • Dark Mode — folgt der Systemeinstellung
  • DACH-Support — Deutschland, Österreich, Schweiz mit länderspezifischen Einstellungen